在电商领域太多老板在“专业”和“效率”之间两难。尤其是五金、工具这类高客单、高专业度、长决策链路的行业。你的客服必须懂产品、懂参数、懂应用场景,几乎得是“半个工程师”。
但问题来了:培养一个这样的客服成本极高,且大促爆单时,他们根本忙不过来。 结果就是响应慢、答非所问、转化率直线下滑。今天拆解的这个五金工具头部案例,就是典型——他们用一套AI工具组合拳,不仅解决了“人”的问题,更重构了“服务流程”,把失控的接待变成了确定性的增长引擎。
隐藏在数据下的增长痛点
这家主营高端电动工具的KA客户,表面问题是客服响应慢、不主动。但深挖下去,是三个环环相扣的经营风险:
- 专业门槛导致“知识孤岛”:产品涉及电机、电池、扭矩等数十项参数,电池与主机匹配关系复杂。买家咨询“我的XX型号能用哪个电池?”,客服需要翻找大量表格,响应时间拉长,体验差。
- 买家“无目的咨询”消耗大量精力:超过70%的买家进线只会说“我想买个电钻”,具体用于钻混凝土、木材还是金属?一无所知。客服需要像医生问诊一样反复引导,效率极低,且容易因不耐烦而流失客户。
- 客服动作变形,陷入“机械应答”:由于上述两点,客服疲于应付基础问答,形成“问一句答一句”的肌肉记忆,完全丧失了销售的主动性。对话常常突兀结束,没有追单,没有关联推荐,白白浪费流量。
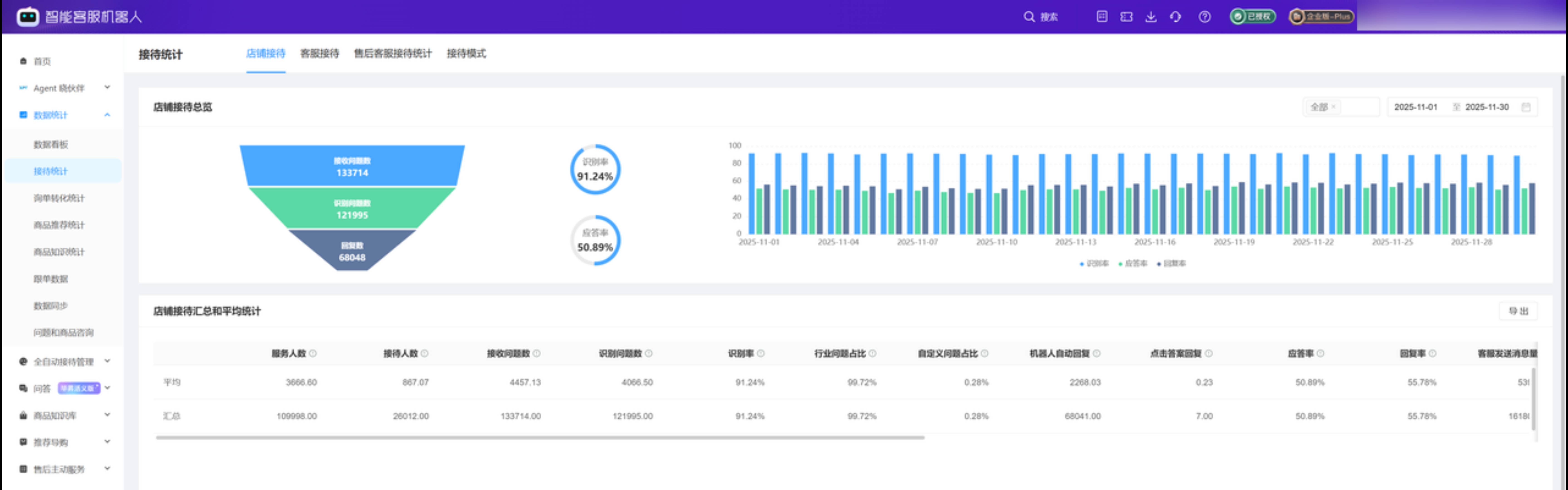
触发点:在大促或日常流量高峰时,这三个痛点被放大,直接表现为
应答率仅20.25%,大量客户在咨询环节就已流失。
AI 工具如何嵌入业务流程
他们的解法不是简单地上个机器人,而是用我们晓多AI工具重新设计了接待动线,让客服和AI各司其职。
第一步:先让AI成为“产品专家”,解放客服脑力
- 传统做法:客服背诵或随时查阅浩如烟海的产品参数表。
- AI嵌入后:将完整的产品属性、配件清单、兼容关系表格直接导入知识库。当买家问“有没有配件?”或“A电池能否用在B机器上?”时,AI基于大模型的理解能力,自动从结构化数据中提取信息,并生成口语化的准确回复。
- 少做了什么:客服无需记忆或查找,彻底从“技术答疑员”的角色中解放出来。这一步,用晓多大模型智能客服机器人解决了“答得准”的问题。

第二步:把模糊咨询变“选择题”,引导买家自我诊断
- 传统做法:客服用开放式问题一步步引导买家,耗时费力。
- AI嵌入后:在欢迎语后,通过 “猜你想问”功能,将高频工况(如“钻混凝土墙”、“家具组装”、“金属切割”)变成结构化按钮。买家点击按钮,即直达对应场景的解决方案和产品推荐。
- 少做了什么:客服省去了冗长的引导过程,买家也获得了更清晰的路径。这是将售前咨询流程标准化、产品化,大幅降低了沟通的随机性。

第三步:配置“主动销售”开关,结束语即商机
- 传统做法:客服回答完问题,对话自然终结。
- AI嵌入后:在对话结束时,根据本次咨询内容,自动追加一条“智能商品推荐”。例如,当解答完“轻型电钻”的咨询后,自动推荐匹配的“瓷砖钻头”或“更高扭矩的升级型号”,并附带链接。
- 少做了什么:客服无需思考“接下来该推什么”,系统自动执行了标准化的追单动作,把每一次咨询的结尾,都变成了一次精准的交叉销售机会。

第四步:用数据给客户贴标签,从广撒网到精准投喂
- 传统做法:群发通用促销短信,转化率低,易招致反感。
- AI嵌入后:利用客户数据,按购买金额、件数、活跃度自动分层(如VIP、活跃、潜力、流失)。针对不同层级,在后续通过晓多客伴触发不同的关怀话术或权益通知。
- 少做了什么:运营人员不再凭感觉分组群发,而是基于系统标签进行差异化触达,让每一次营销投入的ROI变得可衡量、可优化。
硬指标 + 业务意义
这套组合拳打下来,效果直接反映在老板最关心的硬指标上:
- 核心效率指标翻倍:店铺应答率从20.25%提升至50.89%。这意味着超过一半的进线咨询得到了即时、准确的响应,稳住了流量入口。
- 服务深度显著提升:答问比(总回复消息数/总接收问题数)优化至1.71。说明客服(含AI)不再是机械的一问一答,而是能提供更多信息、进行主动交互,服务更有厚度。
- 直接增收可见:仅“智能商品推荐”一项功能,启用后一个月内即带来累计超5.4万元的直接收益。这完全是增量销售。
- 业务意义:这套系统将不确定的“人效”转化为确定的“流程效率”。新客服无需成为专家即可上岗,老客服能从重复劳动中抽身,专注于处理更复杂的谈判和售后问题。成本可控,人效提升,转化漏斗的每一环都被“AI助理”加固。
优化前:

优化后:

实战方法论
这案例给我们的启发,远不止于工具本身。它验证了一个在B端电商领域可迁移的AI应用逻辑:
当你的产品专业性强、客户决策复杂时,AI的第一价值不是替代人,而是“固化最佳实践”。
- 先固化知识:把资深客服、产品经理脑子里的非标知识,变成AI可调用的标准数据。
- 再固化流程:把优秀的销售引导和追单SOP,变成AI可自动执行的交互节点。
- 最终固化策略:把基于数据的客户分层运营策略,变成系统自动触发的动作。
你可以立刻审视自己的业务: 你的客服团队是否在重复解答相同的基础问题?你的销售流程是否严重依赖个人能力,无法复制?你的促销信息是否还在无差别轰炸?如果答案是肯定的,那么你的业务里,就存在一个可以被“固化”并交给AI来优化的增长空间。
真正的AI应用,始于对业务痛点的深度理解,终于对经营指标的扎实提升。它不搞颠覆,只做嵌入,然后静悄悄地,帮你把利润“拧”得更紧。
如果你也想想针对您所在行业的特定痛点,深度定制一套类似的AI提效方案?欢迎咨询